What happened is that I updated from the 1.118.1 towards the 1.123.6 version as a safe measure before upgrading to the 2.x, however the performance of my n8n really degraded: execution times nearly trippled, CPU and memory usage increased. Anybody else going through this as well?
(Select the nodes on your canvas and use the keyboard shortcuts CMD+C/CTRL+C and CMD+V/CTRL+V to copy and paste the workflow.)
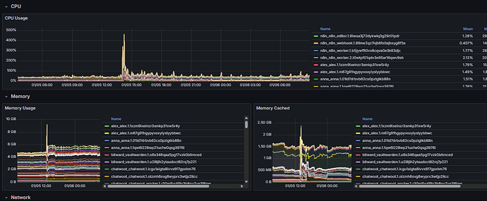
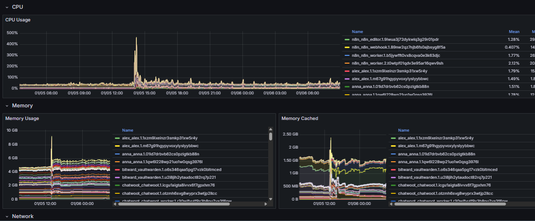
Btw, the huge spike seen almost middle-graphic refers to the moment of the upgrade.
I had hoped that the performance would stabilize if I left the system alone for a day or so, but stays high today also. Please help.
Information on your n8n setup
- n8n version: 1.118.1 → 1.123.6
- Database (default: SQLite): postgres
- n8n EXECUTIONS_PROCESS setting (default: own, main): no idea
- Running n8n via (Docker, npm, n8n cloud, desktop app): Docker
- Operating system: Debian
