Help: Read File from Local Drive in Self-Hosted n8n using node "Read/write files from disk"

Describe the problem/error/question

Hi, I’m new to n8n and currently running a self-hosted instance on my notebook. I’m trying to create a simple workflow that reads a file from my local drive, but I’m not getting any output.

I’ve confirmed that the file exists and is accessible on my machine. However, the workflow doesn’t seem to return any data.

Does anyone have any idea what might be going wrong? I’d really appreciate any guidance. Thanks!

What is the error message (if any)?

No output data returnedn8n stops executing the workflow when a node has no output data. You can change this default behaviour via Settings > “Always Output Data”.

Please share your workflow

(Select the nodes on your canvas and use the keyboard shortcuts CMD+C/CTRL+C and CMD+V/CTRL+V to copy and paste the workflow.)

Share the output returned by the last node

Information on your n8n setup

  • n8n version: Version 1.107.3
  • Database (default: SQLite):
  • n8n EXECUTIONS_PROCESS setting (default: own, main):
  • Running n8n via (Docker, npm, n8n cloud, desktop app): Docker Self Host on my notebook
  • Operating system: Win11
1 Like

Hi @andyw , your self hosting using docker right? and you are trying to access your local files if im not mistaken

when you run n8n in docker, it has it’s own isolated file system, it does not see your host machines C/Users or /home/ folders by default

It looks for that path inside the container’s filesystem — but that path doesn’t exist there.
Result: no file found → no output.

and what you can do is to mount your local folder into the docker container

you can add this line in your docker-compose.yml file

volumes:
  - C:\Users\me\Documents:/files

this way,you tell the n8n docker container, that it has access to that file/folder

hope it answers your question!

2 Likes

thanks @fahmiiireza

Yes. I installed n8n on my local Docker hosting.

I’m not from an IT or programming background, so I’m not sure if my settings are correct.

Do you mean I should add the line:

- C:\Users\me\Documents

somewhere in the configuration file below?

Thanks in advance for your help!

Thanks

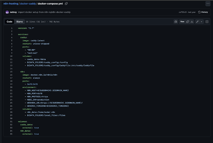
hi there @andyw , the docker compose should look something similar like this

and yes, you should add that line below the volumes, so below line 31, and it’s in the same hierarchy as the caddy_data and n8n_data

thanks @fahmiiireza

Sorry I am no knowledge for IT and docker. I search from my local drive and found alot files

docker-compose.yml

May I know which one is correct?

Sorry, I don’t have any knowledge about IT or Docker. I searched my local drive and found many files named

docker-compose.yml.

Could you please help me identify which one is the correct one?

thanks

Probably so unrelated to the topic right now but I suggest you use an application of which you can control your server in a web-interface. Basically Easypanel (or any other alternative service out there) offers a very user-friendly interface that makes deploying Docker apps a piece of cake.

I am very unfamiliar with Docker too but having an interface like the one I mentioned made my life easier.

hi there, it should be in a folder where you install the n8n, and i am not sure where you keep that since it’s in your local

but you can try to search for the n8n folder first, and then inside there should be docker compose

I run n8n locally with docker and fail to local document from host. You should mount data folder (e.g. C:/sample) on your host to folder within the container (e.g. /files or /data) as example below.

docker run -it --rm --name n8n -p 5678:5678 -v n8n_data:/home/node/.n8n -v c:/sample/:/data docker.n8n.io/n8nio/n8n

Hey man, portainer is a good tool for docker.

This topic was automatically closed 90 days after the last reply. New replies are no longer allowed.