N8n + Grafana Full Node.js Metrics Dashboard (JSON Example Included!)

Hey all,

I thought I’d share my full working Grafana dashboard for monitoring n8n internals, Node.js process metrics, heap, GC duration, event loop lag, and more.
This was built using the Prometheus metrics n8n exposes when you enable it manually link below to official n8n docs.

Why?
When running n8n in production or self-hosted, especially in high load / enterprise scenarios, it’s important to keep an eye on:

  • Memory leaks

  • Event loop lag

  • GC pauses (major, minor, incremental)

  • Heap space usage by type (old, new, large object)

  • Open file descriptors

  • Active handles and resources and more

I may share further Dashboards for actual host stats, multi-server setup soon…Maybe

What I’ve built so far

I pulled every relevant Node.js and n8n metric into clean Grafana widgets:

Stat panels for key metrics (e.g., heap usage, open FDs)

Time series for CPU, GC, heap trends

Bar charts for breakdowns (e.g., active handles by type, active resources by type)

Correct units everywhere (bytes(IEC), seconds, etc.)

With percentiles and means for event loop lag

Everything uses N8N native metrics, no plugins or hacks.

You will need Promethus and Grafana Installed!!

:wrench: How to enable Prometheus metrics in n8n (MUST DO FIRST)
n8n does NOT expose metrics by default.
To enable:

N8N_METRICS=true

Test here once enabled
http://your-n8n-url:5678/metrics

Official configs from N8N to enable:
Enable Prometheus metrics | n8n Docs
.
.
.
:inbox_tray: GRAFANA Dashboard JSON Example
I’ve attached a working Grafana JSON dashboard you can import directly, tested with Prometheus as datasource.

Prometheus.yml config

global:
  scrape_interval: 5s

scrape_configs:
  - job_name: 'n8n-main'
    static_configs:
      - targets: ['n8n-main:5678']

Let me know if you’d like a follow-up post on:

  • Full stack observability (OS + Node.js + n8n + Redis + Postgres)
  • Multi-server n8n scaling with metrics & alerts
  • Prometheus Alertmanager config for critical thresholds (heap > 80%, event loop lag spikes, etc.)

I can post the JSON + rules I use.

Enjoy! :crown:

10 Likes

Awesome stuff!

Ps. Moved to a better suited category :wink:

1 Like

So nice :heart_eyes:

Thanks @King_Samuel_David for sharing this

This is great, yes please follow up with full stack observability and multiserver n8n!

@luiso Soon I will do, so busy atm, but I’ll be sure to ping once done. It should include fullstack and Alerts too to PagerDuty / PagerTree / Opsgenie type things.

Samuel

1 Like

I did it, a thank you so much for sharing

1 Like

Identifying early issues is absolutely critical for keeping production systems healthy and preventing widespread outages.

In enterprise environments, proactive monitoring of key metrics, disk usage, network traffic scaling, database load, worker queues, and API response times, isn’t just “nice to have,” it’s essential. Without proper observability, teams often don’t catch performance degradation until it’s too late, leading to cascading failures and sometimes even irreversible system damage.

By combining n8n, Grafana, and full-stack observability, we can detect problems before they escalate, giving us time to rectify issues quickly, scale resources intelligently, and keep services alive and healthy.

Why this matters:

-Proactive detection → Stops small issues from becoming production incidents

-Faster recovery → Alerts and dashboards let us act before customers notice

-Reduced downtime costs → Every minute of outage can cost thousands in lost revenue (Gartner)

-Industry learning → Major outages at companies like GitHub, Cloudflare, and Facebook have shown how critical early detection is, see Facebook 2021 outage

Staying on top of metrics is key to keeping systems resilient and avoiding costly surprises. In fact, studies by Google’s SRE team show that implementing observability-first practices reduces critical incidents by up to 65% in large-scale distributed systems.

Key References

Google SRE Book – Monitoring Distributed Systems

PagerDuty State of Digital Operations Report

Facebook 2021 Global Outage Report

–The root cause of the outage was a misconfiguration during routine maintenance of Facebook’s backbone network. According to Facebook’s official post-mortem, the outage was triggered by a command issued during the maintenance, which unintentionally disconnected Facebook’s data centers from the global internet. (Can you imagine lol)

Grafana Observability Best Practices

(feel free to google if your interested to know more.)

1 Like

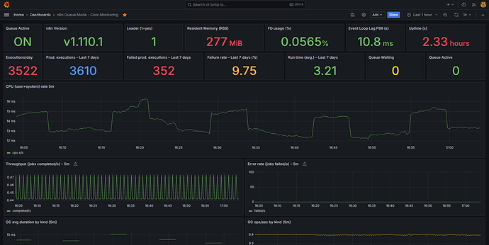
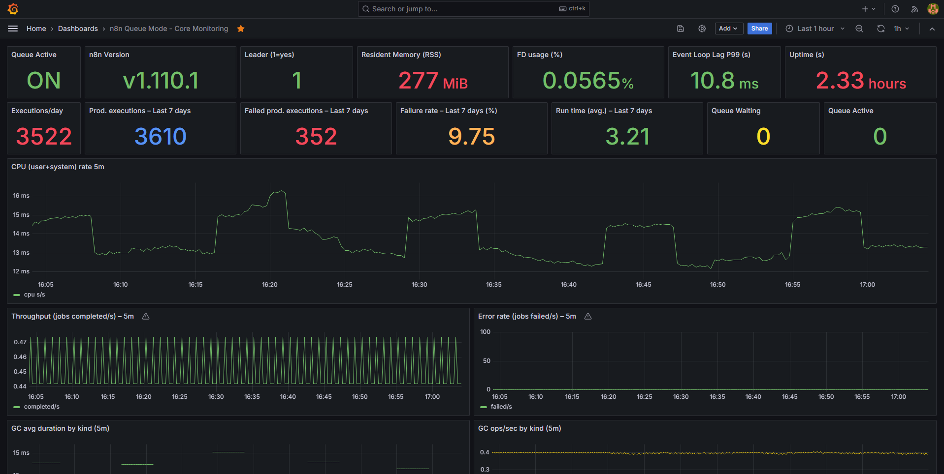
I combine PostgreSQL and Prometheus to have this dashboard, you can check here @King_Samuel_David

Summary

{
“annotations”: {
“list”: [
{
“builtIn”: 1,
“datasource”: {
“type”: “grafana”,
“uid”: “-- Grafana --”
},
“enable”: true,
“hide”: true,
“iconColor”: “rgba(0, 211, 255, 1)”,
“name”: “Annotations & Alerts”,
“type”: “dashboard”
}
]
},
“editable”: true,
“fiscalYearStartMonth”: 0,
“graphTooltip”: 0,
“id”: 6,
“links”: ,
“liveNow”: false,
“panels”: [
{
“datasource”: {
“type”: “prometheus”,
“uid”: “fexiz7ad9tfcwc”
},
“fieldConfig”: {
“defaults”: {
“mappings”: [
{
“options”: {
“0”: {
“color”: “red”,
“index”: 1,
“text”: “OFF”
},
“1”: {
“color”: “green”,
“index”: 0,
“text”: “ON”
}
},
“type”: “value”
}
],
“thresholds”: {
“mode”: “absolute”,
“steps”: [
{
“color”: “green”,
“value”: null
}
]
}
},
“overrides”:
},
“gridPos”: {
“h”: 3,
“w”: 2,
“x”: 0,
“y”: 0
},
“id”: 15,
“options”: {
“colorMode”: “value”,
“graphMode”: “none”,
“justifyMode”: “auto”,
“orientation”: “auto”,
“reduceOptions”: {
“calcs”: [
“lastNotNull”
],
“fields”: “”,
“values”: false
},
“showPercentChange”: false,
“textMode”: “value”,
“wideLayout”: true
},
“pluginVersion”: “10.4.6”,
“targets”: [
{
“datasource”: {
“type”: “prometheus”,
“uid”: “fexiz7ad9tfcwc”
},
“editorMode”: “code”,
“expr”: “sum(up{job=“n8n”})”,
“instant”: true,
“refId”: “A”
}
],
“title”: “Queue Active”,
“type”: “stat”
},
{
“datasource”: {
“type”: “prometheus”,
“uid”: “fexiz7ad9tfcwc”
},
“fieldConfig”: {
“defaults”: {
“mappings”: ,
“thresholds”: {
“mode”: “absolute”,
“steps”: [
{
“color”: “green”,
“value”: null
},
{
“color”: “red”,
“value”: 80
}
]
}
},
“overrides”:
},
“gridPos”: {
“h”: 3,
“w”: 4,
“x”: 2,
“y”: 0
},
“id”: 1,
“options”: {
“colorMode”: “value”,
“graphMode”: “none”,
“justifyMode”: “auto”,
“orientation”: “auto”,
“reduceOptions”: {
“calcs”: [
“lastNotNull”
],
“fields”: “”,
“values”: true
},
“showPercentChange”: false,
“textMode”: “name”,
“wideLayout”: true
},
“pluginVersion”: “10.4.6”,
“targets”: [
{
“expr”: “max by (version) (n8n_version_info{job=“n8n”})”,
“instant”: true,
“legendFormat”: “{{version}}”,
“refId”: “A”
}
],
“title”: “n8n Version”,
“type”: “stat”
},
{
“datasource”: {
“type”: “prometheus”,
“uid”: “fexiz7ad9tfcwc”
},
“fieldConfig”: {
“defaults”: {
“mappings”: ,
“thresholds”: {
“mode”: “absolute”,
“steps”: [
{
“color”: “green”,
“value”: null
},
{
“color”: “red”,
“value”: 80
}
]
}
},
“overrides”:
},
“gridPos”: {
“h”: 3,
“w”: 3,
“x”: 6,
“y”: 0
},
“id”: 2,
“options”: {
“colorMode”: “value”,
“graphMode”: “none”,
“justifyMode”: “auto”,
“orientation”: “auto”,
“reduceOptions”: {
“calcs”: [
“lastNotNull”
],
“fields”: “”,
“values”: false
},
“showPercentChange”: false,
“textMode”: “value”,
“wideLayout”: true
},
“pluginVersion”: “10.4.6”,
“targets”: [
{
“expr”: “max(n8n_instance_role_leader{job=“n8n”}) or on() vector(0)”,
“instant”: true,
“refId”: “A”
}
],
“title”: “Leader (1=yes)”,
“type”: “stat”
},
{
“datasource”: {
“type”: “prometheus”,
“uid”: “fexiz7ad9tfcwc”
},
“fieldConfig”: {
“defaults”: {
“mappings”: ,
“thresholds”: {
“mode”: “absolute”,
“steps”: [
{
“color”: “green”,
“value”: null
},
{
“color”: “red”,
“value”: 80
}
]
},
“unit”: “bytes”
},
“overrides”:
},
“gridPos”: {
“h”: 3,
“w”: 4,
“x”: 9,
“y”: 0
},
“id”: 8,
“options”: {
“colorMode”: “value”,
“graphMode”: “area”,
“justifyMode”: “auto”,
“orientation”: “auto”,
“reduceOptions”: {
“calcs”: [
“lastNotNull”
],
“fields”: “”,
“values”: false
},
“showPercentChange”: false,
“textMode”: “value”,
“wideLayout”: true
},
“pluginVersion”: “10.4.6”,
“targets”: [
{
“expr”: “sum(n8n_process_resident_memory_bytes{job=“n8n”}) or on() vector(0)”,
“instant”: true,
“refId”: “A”
}
],
“title”: “Resident Memory (RSS)”,
“type”: “stat”
},
{
“datasource”: {
“type”: “prometheus”,
“uid”: “fexiz7ad9tfcwc”
},
“fieldConfig”: {
“defaults”: {
“mappings”: ,
“max”: 100,
“min”: 0,
“thresholds”: {
“mode”: “absolute”,
“steps”: [
{
“color”: “green”,
“value”: null
},
{
“color”: “red”,
“value”: 80
}
]
},
“unit”: “percent”
},
“overrides”:
},
“gridPos”: {
“h”: 3,
“w”: 4,
“x”: 13,
“y”: 0
},
“id”: 10,
“options”: {
“colorMode”: “value”,
“graphMode”: “area”,
“justifyMode”: “auto”,
“orientation”: “auto”,
“reduceOptions”: {
“calcs”: [
“lastNotNull”
],
“fields”: “”,
“values”: false
},
“showPercentChange”: false,
“textMode”: “value”,
“wideLayout”: true
},
“pluginVersion”: “10.4.6”,
“targets”: [
{
“expr”: “100 * sum(n8n_process_open_fds{job=“n8n”}) / sum(n8n_process_max_fds{job=“n8n”})”,
“instant”: true,
“refId”: “A”
}
],
“title”: “FD usage (%)”,
“type”: “stat”
},
{
“datasource”: {
“type”: “prometheus”,
“uid”: “fexiz7ad9tfcwc”
},
“fieldConfig”: {
“defaults”: {
“mappings”: ,
“thresholds”: {
“mode”: “absolute”,
“steps”: [
{
“color”: “green”,
“value”: null
},
{
“color”: “red”,
“value”: 80
}
]
},
“unit”: “s”
},
“overrides”:
},
“gridPos”: {
“h”: 3,
“w”: 3,
“x”: 17,
“y”: 0
},
“id”: 9,
“options”: {
“colorMode”: “value”,
“graphMode”: “area”,
“justifyMode”: “auto”,
“orientation”: “auto”,
“reduceOptions”: {
“calcs”: [
“lastNotNull”
],
“fields”: “”,
“values”: false
},
“showPercentChange”: false,
“textMode”: “value”,
“wideLayout”: true
},
“pluginVersion”: “10.4.6”,
“targets”: [
{
“expr”: “max(n8n_nodejs_eventloop_lag_p99_seconds{job=“n8n”}) or on() vector(0)”,
“instant”: true,
“refId”: “A”
}
],
“title”: “Event Loop Lag P99 (s)”,
“type”: “stat”
},
{
“datasource”: {
“type”: “prometheus”,
“uid”: “fexiz7ad9tfcwc”
},
“fieldConfig”: {
“defaults”: {
“mappings”: ,
“thresholds”: {
“mode”: “absolute”,
“steps”: [
{
“color”: “green”,
“value”: null
},
{
“color”: “red”,
“value”: 80
}
]
},
“unit”: “s”
},
“overrides”:
},
“gridPos”: {
“h”: 3,
“w”: 4,
“x”: 20,
“y”: 0
},
“id”: 11,
“options”: {
“colorMode”: “value”,
“graphMode”: “area”,
“justifyMode”: “auto”,
“orientation”: “auto”,
“reduceOptions”: {
“calcs”: [
“lastNotNull”
],
“fields”: “”,
“values”: false
},
“showPercentChange”: false,
“textMode”: “value”,
“wideLayout”: true
},
“pluginVersion”: “10.4.6”,
“targets”: [
{
“expr”: “time() - max(n8n_process_start_time_seconds{job=“n8n”})”,
“instant”: true,
“refId”: “A”
}
],
“title”: “Uptime (s)”,
“type”: “stat”
},
{
“datasource”: {
“type”: “grafana-postgresql-datasource”,
“uid”: “bexilgs49ik8wa”
},
“fieldConfig”: {
“defaults”: {
“mappings”: ,
“thresholds”: {
“mode”: “absolute”,
“steps”: [
{
“color”: “green”,
“value”: null
},
{
“color”: “red”,
“value”: 80
}
]
}
},
“overrides”:
},
“gridPos”: {
“h”: 3,
“w”: 2,
“x”: 0,
“y”: 3
},
“id”: 20,
“options”: {
“colorMode”: “value”,
“graphMode”: “none”,
“justifyMode”: “auto”,
“orientation”: “auto”,
“reduceOptions”: {
“calcs”: [
“lastNotNull”
],
“fields”: “”,
“values”: false
},
“showPercentChange”: false,
“textMode”: “value”,
“wideLayout”: true
},
“pluginVersion”: “10.4.6”,
“targets”: [
{
“datasource”: {
“type”: “grafana-postgresql-datasource”,
“uid”: “bexilgs49ik8wa”
},
“editorMode”: “code”,
“format”: “table”,
“rawQuery”: true,
“rawSql”: “SELECT date_trunc(‘day’,“startedAt”) AS “time”,\r\n COUNT()::bigint AS executions\r\nFROM execution_entity\r\nWHERE “startedAt” >= NOW() - INTERVAL ‘7 days’\r\n AND COALESCE(“mode”,‘regular’) <> ‘manual’\r\n AND (\r\n “status” IN (‘success’,‘error’)\r\n OR (“status” IS NULL AND “finished” IS NOT NULL)\r\n )\r\nGROUP BY 1\r\nORDER BY 1;",
“refId”: “A”,
“sql”: {
“columns”: [
{
“parameters”: [],
“type”: “function”
}
],
“groupBy”: [
{
“property”: {
“type”: “string”
},
“type”: “groupBy”
}
],
“limit”: 50
}
}
],
“title”: “Executions/day”,
“type”: “stat”
},
{
“datasource”: {
“type”: “grafana-postgresql-datasource”,
“uid”: “bexilgs49ik8wa”
},
“fieldConfig”: {
“defaults”: {
“mappings”: [],
“thresholds”: {
“mode”: “absolute”,
“steps”: [
{
“color”: “blue”,
“value”: null
}
]
}
},
“overrides”: []
},
“gridPos”: {
“h”: 3,
“w”: 4,
“x”: 2,
“y”: 3
},
“id”: 16,
“options”: {
“colorMode”: “value”,
“graphMode”: “none”,
“justifyMode”: “auto”,
“orientation”: “auto”,
“reduceOptions”: {
“calcs”: [
“lastNotNull”
],
“fields”: “”,
“values”: false
},
“showPercentChange”: false,
“textMode”: “value”,
“wideLayout”: true
},
“pluginVersion”: “10.4.6”,
“targets”: [
{
“datasource”: {
“type”: “grafana-postgresql-datasource”,
“uid”: “bexilgs49ik8wa”
},
“editorMode”: “code”,
“format”: “table”,
“rawQuery”: true,
“rawSql”: "WITH e AS (\r\n SELECT\r\n CASE\r\n WHEN “status” IN (‘success’,‘error’) THEN “status”\r\n WHEN “status” IS NULL AND “finished” = true THEN ‘success’\r\n WHEN “status” IS NULL AND “finished” = false THEN ‘error’\r\n ELSE NULL\r\n END AS outcome\r\n FROM execution_entity\r\n WHERE “startedAt” >= NOW() - INTERVAL ‘7 days’\r\n AND COALESCE(“mode”,‘regular’) <> ‘manual’\r\n)\r\nSELECT COUNT(
)::bigint AS prod_executions_7d\r\nFROM e\r\nWHERE outcome IS NOT NULL;”,
“refId”: “A”,
“sql”: {
“columns”: [
{
“parameters”: ,
“type”: “function”
}
],
“groupBy”: [
{
“property”: {
“type”: “string”
},
“type”: “groupBy”
}
],
“limit”: 50
}
}
],
“title”: “Prod. executions – Last 7 days”,
“type”: “stat”
},
{
“datasource”: {
“type”: “grafana-postgresql-datasource”,
“uid”: “bexilgs49ik8wa”
},
“fieldConfig”: {
“defaults”: {
“mappings”: ,
“thresholds”: {
“mode”: “absolute”,
“steps”: [
{
“color”: “green”,
“value”: null
},
{
“color”: “red”,
“value”: 80
}
]
}
},
“overrides”:
},
“gridPos”: {
“h”: 3,
“w”: 4,
“x”: 6,
“y”: 3
},
“id”: 17,
“options”: {
“colorMode”: “value”,
“graphMode”: “none”,
“justifyMode”: “auto”,
“orientation”: “auto”,
“reduceOptions”: {
“calcs”: [
“lastNotNull”
],
“fields”: “”,
“values”: false
},
“showPercentChange”: false,
“textMode”: “value”,
“wideLayout”: true
},
“pluginVersion”: “10.4.6”,
“targets”: [
{
“datasource”: {
“type”: “grafana-postgresql-datasource”,
“uid”: “bexilgs49ik8wa”
},
“editorMode”: “code”,
“format”: “table”,
“rawQuery”: true,
“rawSql”: “WITH e AS (\r\n SELECT\r\n CASE\r\n WHEN “status” IN (‘success’,‘error’) THEN “status”\r\n WHEN “status” IS NULL AND “finished” = true THEN ‘success’\r\n WHEN “status” IS NULL AND “finished” = false THEN ‘error’\r\n ELSE NULL\r\n END AS outcome\r\n FROM execution_entity\r\n WHERE “startedAt” >= NOW() - INTERVAL ‘7 days’\r\n AND COALESCE(“mode”,‘regular’) <> ‘manual’\r\n)\r\nSELECT COUNT()::bigint AS failed_prod_7d\r\nFROM e\r\nWHERE outcome = ‘error’;",
“refId”: “A”,
“sql”: {
“columns”: [
{
“parameters”: [],
“type”: “function”
}
],
“groupBy”: [
{
“property”: {
“type”: “string”
},
“type”: “groupBy”
}
],
“limit”: 50
}
}
],
“title”: “Failed prod. executions – Last 7 days”,
“type”: “stat”
},
{
“datasource”: {
“type”: “grafana-postgresql-datasource”,
“uid”: “bexilgs49ik8wa”
},
“fieldConfig”: {
“defaults”: {
“mappings”: [],
“thresholds”: {
“mode”: “absolute”,
“steps”: [
{
“color”: “light-orange”,
“value”: null
},
{
“color”: “super-light-purple”,
“value”: 50
},
{
“color”: “dark-red”,
“value”: 80
}
]
}
},
“overrides”: []
},
“gridPos”: {
“h”: 3,
“w”: 4,
“x”: 10,
“y”: 3
},
“id”: 18,
“options”: {
“colorMode”: “value”,
“graphMode”: “none”,
“justifyMode”: “auto”,
“orientation”: “auto”,
“reduceOptions”: {
“calcs”: [
“lastNotNull”
],
“fields”: “”,
“values”: false
},
“showPercentChange”: false,
“textMode”: “value”,
“wideLayout”: true
},
“pluginVersion”: “10.4.6”,
“targets”: [
{
“datasource”: {
“type”: “grafana-postgresql-datasource”,
“uid”: “bexilgs49ik8wa”
},
“editorMode”: “code”,
“format”: “table”,
“rawQuery”: true,
“rawSql”: "WITH e AS (\r\n SELECT\r\n CASE\r\n WHEN “status” IN (‘success’,‘error’) THEN “status”\r\n WHEN “status” IS NULL AND “finished” = true THEN ‘success’\r\n WHEN “status” IS NULL AND “finished” = false THEN ‘error’\r\n ELSE NULL\r\n END AS outcome\r\n FROM execution_entity\r\n WHERE “startedAt” >= NOW() - INTERVAL ‘7 days’\r\n AND COALESCE(“mode”,‘regular’) <> ‘manual’\r\n),\r\nagg AS (\r\n SELECT\r\n COUNT(
) AS total_done,\r\n COUNT(*) FILTER (WHERE outcome = ‘error’) AS failed\r\n FROM e\r\n WHERE outcome IS NOT NULL\r\n)\r\nSELECT ROUND(100.0 * failed / NULLIF(total_done, 0), 2) AS failure_rate_pct\r\nFROM agg;”,
“refId”: “A”,
“sql”: {
“columns”: [
{
“parameters”: ,
“type”: “function”
}
],
“groupBy”: [
{
“property”: {
“type”: “string”
},
“type”: “groupBy”
}
],
“limit”: 50
}
}
],
“title”: “Failure rate – Last 7 days (%)”,
“type”: “stat”
},
{
“datasource”: {
“type”: “grafana-postgresql-datasource”,
“uid”: “bexilgs49ik8wa”
},
“fieldConfig”: {
“defaults”: {
“mappings”: ,
“thresholds”: {
“mode”: “absolute”,
“steps”: [
{
“color”: “green”,
“value”: null
},
{
“color”: “red”,
“value”: 80
}
]
}
},
“overrides”:
},
“gridPos”: {
“h”: 3,
“w”: 4,
“x”: 14,
“y”: 3
},
“id”: 19,
“options”: {
“colorMode”: “value”,
“graphMode”: “none”,
“justifyMode”: “auto”,
“orientation”: “auto”,
“reduceOptions”: {
“calcs”: [
“lastNotNull”
],
“fields”: “”,
“values”: false
},
“showPercentChange”: false,
“textMode”: “value”,
“wideLayout”: true
},
“pluginVersion”: “10.4.6”,
“targets”: [
{
“datasource”: {
“type”: “grafana-postgresql-datasource”,
“uid”: “bexilgs49ik8wa”
},
“editorMode”: “code”,
“format”: “table”,
“rawQuery”: true,
“rawSql”: “SELECT ROUND(AVG(EXTRACT(EPOCH FROM (“stoppedAt” - “startedAt”))), 2) AS avg_runtime_seconds\r\nFROM execution_entity\r\nWHERE “startedAt” >= NOW() - INTERVAL ‘7 days’\r\n AND COALESCE(“mode”,‘regular’) <> ‘manual’\r\n AND “stoppedAt” IS NOT NULL\r\n AND (\r\n “status” IN (‘success’,‘error’)\r\n OR (“status” IS NULL AND “finished” IS NOT NULL)\r\n );”,
“refId”: “A”,
“sql”: {
“columns”: [
{
“parameters”: ,
“type”: “function”
}
],
“groupBy”: [
{
“property”: {
“type”: “string”
},
“type”: “groupBy”
}
],
“limit”: 50
}
}
],
“title”: “Run time (avg.) – Last 7 days”,
“type”: “stat”
},
{
“datasource”: {
“type”: “prometheus”,
“uid”: “fexiz7ad9tfcwc”
},
“fieldConfig”: {
“defaults”: {
“mappings”: ,
“thresholds”: {
“mode”: “absolute”,
“steps”: [
{
“color”: “yellow”,
“value”: null
},
{
“color”: “red”,
“value”: 80
}
]
}
},
“overrides”:
},
“gridPos”: {
“h”: 3,
“w”: 3,
“x”: 18,
“y”: 3
},
“id”: 3,
“options”: {
“colorMode”: “value”,
“graphMode”: “none”,
“justifyMode”: “auto”,
“orientation”: “auto”,
“reduceOptions”: {
“calcs”: [
“lastNotNull”
],
“fields”: “”,
“values”: false
},
“showPercentChange”: false,
“textMode”: “value”,
“wideLayout”: true
},
“pluginVersion”: “10.4.6”,
“targets”: [
{
“expr”: “sum(n8n_scaling_mode_queue_jobs_waiting{job=“n8n”}) or on() vector(0)”,
“instant”: true,
“refId”: “A”
}
],
“title”: “Queue Waiting”,
“type”: “stat”
},
{
“datasource”: {
“type”: “prometheus”,
“uid”: “fexiz7ad9tfcwc”
},
“fieldConfig”: {
“defaults”: {
“mappings”: ,
“thresholds”: {
“mode”: “absolute”,
“steps”: [
{
“color”: “green”,
“value”: null
},
{
“color”: “red”,
“value”: 80
}
]
}
},
“overrides”:
},
“gridPos”: {
“h”: 3,
“w”: 3,
“x”: 21,
“y”: 3
},
“id”: 4,
“options”: {
“colorMode”: “value”,
“graphMode”: “none”,
“justifyMode”: “auto”,
“orientation”: “auto”,
“reduceOptions”: {
“calcs”: [
“lastNotNull”
],
“fields”: “”,
“values”: false
},
“showPercentChange”: false,
“textMode”: “value”,
“wideLayout”: true
},
“pluginVersion”: “10.4.6”,
“targets”: [
{
“expr”: “sum(n8n_scaling_mode_queue_jobs_active{job=“n8n”}) or on() vector(0)”,
“instant”: true,
“refId”: “A”
}
],
“title”: “Queue Active”,
“type”: “stat”
},
{
“datasource”: {
“type”: “prometheus”,
“uid”: “fexiz7ad9tfcwc”
},
“fieldConfig”: {
“defaults”: {
“color”: {
“mode”: “palette-classic”
},
“custom”: {
“axisBorderShow”: false,
“axisCenteredZero”: false,
“axisColorMode”: “text”,
“axisLabel”: “”,
“axisPlacement”: “auto”,
“barAlignment”: 0,
“drawStyle”: “line”,
“fillOpacity”: 0,
“gradientMode”: “none”,
“hideFrom”: {
“legend”: false,
“tooltip”: false,
“viz”: false
},
“insertNulls”: false,
“lineInterpolation”: “linear”,
“lineWidth”: 1,
“pointSize”: 5,
“scaleDistribution”: {
“type”: “linear”
},
“showPoints”: “auto”,
“spanNulls”: false,
“stacking”: {
“group”: “A”,
“mode”: “none”
},
“thresholdsStyle”: {
“mode”: “off”
}
},
“mappings”: ,
“thresholds”: {
“mode”: “absolute”,
“steps”: [
{
“color”: “green”,
“value”: null
},
{
“color”: “red”,
“value”: 80
}
]
},
“unit”: “s”
},
“overrides”:
},
“gridPos”: {
“h”: 8,
“w”: 24,
“x”: 0,
“y”: 6
},
“id”: 5,
“options”: {
“legend”: {
“calcs”: ,
“displayMode”: “list”,
“placement”: “bottom”,
“showLegend”: true
},
“tooltip”: {
“mode”: “single”,
“sort”: “none”
}
},
“targets”: [
{
“expr”: “sum(rate(n8n_process_cpu_seconds_total{job=“n8n”}[5m])) or on() vector(0)”,
“instant”: false,
“legendFormat”: “cpu s/s”,
“refId”: “A”
}
],
“title”: “CPU (user+system) rate 5m”,
“type”: “timeseries”
},
{
“datasource”: {
“type”: “prometheus”,
“uid”: “fexiz7ad9tfcwc”
},
“fieldConfig”: {
“defaults”: {
“color”: {
“mode”: “palette-classic”
},
“custom”: {
“axisBorderShow”: false,
“axisCenteredZero”: false,
“axisColorMode”: “text”,
“axisLabel”: “”,
“axisPlacement”: “auto”,
“barAlignment”: 0,
“drawStyle”: “line”,
“fillOpacity”: 0,
“gradientMode”: “none”,
“hideFrom”: {
“legend”: false,
“tooltip”: false,
“viz”: false
},
“insertNulls”: false,
“lineInterpolation”: “linear”,
“lineWidth”: 1,
“pointSize”: 5,
“scaleDistribution”: {
“type”: “linear”
},
“showPoints”: “auto”,
“spanNulls”: false,
“stacking”: {
“group”: “A”,
“mode”: “none”
},
“thresholdsStyle”: {
“mode”: “off”
}
},
“mappings”: ,
“thresholds”: {
“mode”: “absolute”,
“steps”: [
{
“color”: “green”,
“value”: null
},
{
“color”: “red”,
“value”: 80
}
]
}
},
“overrides”:
},
“gridPos”: {
“h”: 6,
“w”: 12,
“x”: 0,
“y”: 14
},
“id”: 6,
“options”: {
“legend”: {
“calcs”: ,
“displayMode”: “list”,
“placement”: “bottom”,
“showLegend”: true
},
“tooltip”: {
“mode”: “single”,
“sort”: “none”
}
},
“targets”: [
{
“expr”: “sum(rate(n8n_scaling_mode_queue_jobs_completed{job=“n8n”}[5m])) or on() vector(0)”,
“instant”: false,
“legendFormat”: “completed/s”,
“refId”: “A”
}
],
“title”: “Throughput (jobs completed/s) – 5m”,
“type”: “timeseries”
},
{
“datasource”: {
“type”: “prometheus”,
“uid”: “fexiz7ad9tfcwc”
},
“fieldConfig”: {
“defaults”: {
“color”: {
“mode”: “palette-classic”
},
“custom”: {
“axisBorderShow”: false,
“axisCenteredZero”: false,
“axisColorMode”: “text”,
“axisLabel”: “”,
“axisPlacement”: “auto”,
“barAlignment”: 0,
“drawStyle”: “line”,
“fillOpacity”: 0,
“gradientMode”: “none”,
“hideFrom”: {
“legend”: false,
“tooltip”: false,
“viz”: false
},
“insertNulls”: false,
“lineInterpolation”: “linear”,
“lineWidth”: 1,
“pointSize”: 5,
“scaleDistribution”: {
“type”: “linear”
},
“showPoints”: “auto”,
“spanNulls”: false,
“stacking”: {
“group”: “A”,
“mode”: “none”
},
“thresholdsStyle”: {
“mode”: “off”
}
},
“mappings”: ,
“thresholds”: {
“mode”: “absolute”,
“steps”: [
{
“color”: “green”,
“value”: null
},
{
“color”: “red”,
“value”: 80
}
]
}
},
“overrides”:
},
“gridPos”: {
“h”: 6,
“w”: 12,
“x”: 12,
“y”: 14
},
“id”: 7,
“options”: {
“legend”: {
“calcs”: ,
“displayMode”: “list”,
“placement”: “bottom”,
“showLegend”: true
},
“tooltip”: {
“mode”: “single”,
“sort”: “none”
}
},
“targets”: [
{
“expr”: “sum(rate(n8n_scaling_mode_queue_jobs_failed{job=“n8n”}[5m])) or on() vector(0)”,
“instant”: false,
“legendFormat”: “failed/s”,
“refId”: “A”
}
],
“title”: “Error rate (jobs failed/s) – 5m”,
“type”: “timeseries”
},
{
“datasource”: {
“type”: “prometheus”,
“uid”: “fexiz7ad9tfcwc”
},
“fieldConfig”: {
“defaults”: {
“color”: {
“mode”: “palette-classic”
},
“custom”: {
“axisBorderShow”: false,
“axisCenteredZero”: false,
“axisColorMode”: “text”,
“axisLabel”: “”,
“axisPlacement”: “auto”,
“barAlignment”: 0,
“drawStyle”: “line”,
“fillOpacity”: 0,
“gradientMode”: “none”,
“hideFrom”: {
“legend”: false,
“tooltip”: false,
“viz”: false
},
“insertNulls”: false,
“lineInterpolation”: “linear”,
“lineWidth”: 1,
“pointSize”: 5,
“scaleDistribution”: {
“type”: “linear”
},
“showPoints”: “auto”,
“spanNulls”: false,
“stacking”: {
“group”: “A”,
“mode”: “none”
},
“thresholdsStyle”: {
“mode”: “off”
}
},
“mappings”: ,
“thresholds”: {
“mode”: “absolute”,
“steps”: [
{
“color”: “green”,
“value”: null
},
{
“color”: “red”,
“value”: 80
}
]
},
“unit”: “s”
},
“overrides”:
},
“gridPos”: {
“h”: 7,
“w”: 12,
“x”: 0,
“y”: 20
},
“id”: 12,
“options”: {
“legend”: {
“calcs”: ,
“displayMode”: “list”,
“placement”: “bottom”,
“showLegend”: true
},
“tooltip”: {
“mode”: “single”,
“sort”: “none”
}
},
“targets”: [
{
“expr”: “sum(rate(n8n_nodejs_gc_duration_seconds_sum{job=“n8n”,kind=“major”}[5m])) / sum(rate(n8n_nodejs_gc_duration_seconds_count{job=“n8n”,kind=“major”}[5m]))”,
“instant”: false,
“legendFormat”: “major avg”,
“refId”: “A”
},
{
“expr”: “sum(rate(n8n_nodejs_gc_duration_seconds_sum{job=“n8n”,kind=“minor”}[5m])) / sum(rate(n8n_nodejs_gc_duration_seconds_count{job=“n8n”,kind=“minor”}[5m]))”,
“instant”: false,
“legendFormat”: “minor avg”,
“refId”: “B”
},
{
“expr”: “sum(rate(n8n_nodejs_gc_duration_seconds_sum{job=“n8n”,kind=“incremental”}[5m])) / sum(rate(n8n_nodejs_gc_duration_seconds_count{job=“n8n”,kind=“incremental”}[5m]))”,
“instant”: false,
“legendFormat”: “incremental avg”,
“refId”: “C”
}
],
“title”: “GC avg duration by kind (5m)”,
“type”: “timeseries”
},
{
“datasource”: {
“type”: “prometheus”,
“uid”: “fexiz7ad9tfcwc”
},
“fieldConfig”: {
“defaults”: {
“color”: {
“mode”: “palette-classic”
},
“custom”: {
“axisBorderShow”: false,
“axisCenteredZero”: false,
“axisColorMode”: “text”,
“axisLabel”: “”,
“axisPlacement”: “auto”,
“barAlignment”: 0,
“drawStyle”: “line”,
“fillOpacity”: 0,
“gradientMode”: “none”,
“hideFrom”: {
“legend”: false,
“tooltip”: false,
“viz”: false
},
“insertNulls”: false,
“lineInterpolation”: “linear”,
“lineWidth”: 1,
“pointSize”: 5,
“scaleDistribution”: {
“type”: “linear”
},
“showPoints”: “auto”,
“spanNulls”: false,
“stacking”: {
“group”: “A”,
“mode”: “none”
},
“thresholdsStyle”: {
“mode”: “off”
}
},
“mappings”: ,
“thresholds”: {
“mode”: “absolute”,
“steps”: [
{
“color”: “green”,
“value”: null
},
{
“color”: “red”,
“value”: 80
}
]
}
},
“overrides”:
},
“gridPos”: {
“h”: 7,
“w”: 12,
“x”: 12,
“y”: 20
},
“id”: 13,
“options”: {
“legend”: {
“calcs”: ,
“displayMode”: “list”,
“placement”: “bottom”,
“showLegend”: true
},
“tooltip”: {
“mode”: “single”,
“sort”: “none”
}
},
“targets”: [
{
“expr”: “sum(rate(n8n_nodejs_gc_duration_seconds_count{job=“n8n”,kind=“major”}[5m]))”,
“instant”: false,
“legendFormat”: “major”,
“refId”: “A”
},
{
“expr”: “sum(rate(n8n_nodejs_gc_duration_seconds_count{job=“n8n”,kind=“minor”}[5m]))”,
“instant”: false,
“legendFormat”: “minor”,
“refId”: “B”
},
{
“expr”: “sum(rate(n8n_nodejs_gc_duration_seconds_count{job=“n8n”,kind=“incremental”}[5m]))”,
“instant”: false,
“legendFormat”: “incremental”,
“refId”: “C”
}
],
“title”: “GC ops/sec by kind (5m)”,
“type”: “timeseries”
},
{
“datasource”: {
“type”: “prometheus”,
“uid”: “fexiz7ad9tfcwc”
},
“fieldConfig”: {
“defaults”: {
“color”: {
“mode”: “palette-classic”
},
“custom”: {
“axisBorderShow”: false,
“axisCenteredZero”: false,
“axisColorMode”: “text”,
“axisLabel”: “”,
“axisPlacement”: “auto”,
“barAlignment”: 0,
“drawStyle”: “line”,
“fillOpacity”: 0,
“gradientMode”: “none”,
“hideFrom”: {
“legend”: false,
“tooltip”: false,
“viz”: false
},
“insertNulls”: false,
“lineInterpolation”: “linear”,
“lineWidth”: 1,
“pointSize”: 5,
“scaleDistribution”: {
“type”: “linear”
},
“showPoints”: “auto”,
“spanNulls”: false,
“stacking”: {
“group”: “A”,
“mode”: “none”
},
“thresholdsStyle”: {
“mode”: “off”
}
},
“mappings”: ,
“thresholds”: {
“mode”: “absolute”,
“steps”: [
{
“color”: “green”
},
{
“color”: “red”,
“value”: 80
}
]
},
“unit”: “bytes”
},
“overrides”:
},
“gridPos”: {
“h”: 6,
“w”: 24,
“x”: 0,
“y”: 27
},
“id”: 14,
“options”: {
“legend”: {
“calcs”: ,
“displayMode”: “list”,
“placement”: “bottom”,
“showLegend”: true
},
“tooltip”: {
“mode”: “single”,
“sort”: “none”
}
},
“targets”: [
{
“expr”: “sum(n8n_nodejs_heap_size_used_bytes{job=“n8n”})”,
“instant”: false,
“legendFormat”: “heap used”,
“refId”: “A”
},
{
“expr”: “sum(n8n_nodejs_heap_size_total_bytes{job=“n8n”})”,
“instant”: false,
“legendFormat”: “heap total”,
“refId”: “B”
}
],
“title”: “Heap Used vs Total”,
“type”: “timeseries”
}
],
“refresh”: “1h”,
“schemaVersion”: 39,
“tags”: [
“n8n”,
“queue”,
“ops”
],
“templating”: {
“list”:
},
“time”: {
“from”: “now-1h”,
“to”: “now”
},
“timepicker”: {},
“timezone”: “”,
“title”: “n8n Queue Mode - Core Monitoring”,
“uid”: “eexjd5bayrif4d”,
“version”: 8,
“weekStart”: “”
}

really nice work on the layout and panels :ok_hand:
If you’re cool with it, I might reference some of your ideas in the next full-stack observability guide I’m putting together.

1 Like

That’s awesome, thank you so much! I’m absolutely cool with that, in fact, I’d be honored.

Your original dashboard was a massive help, so I’m glad I could build on it in a way that might be useful to others. Really looking forward to seeing the new guide when it’s ready!

1 Like

Hi Samuel, any update on your full-stack observability guide please?

This topic was automatically closed 90 days after the last reply. New replies are no longer allowed.